Перейти к основному содержимому
Перейти к основному содержимому

Monitoring Kafka Metrics with ClickStack

TL;DR

This guide shows you how to monitor Apache Kafka performance metrics with ClickStack by using the OpenTelemetry JMX Metric Gatherer. You'll learn how to:

  • Enable JMX on Kafka brokers and configure the JMX Metric Gatherer
  • Send Kafka metrics to ClickStack via OTLP
  • Use a pre-built dashboard to visualize Kafka performance (broker throughput, consumer lag, partition health, request latency)

A demo dataset with sample metrics is available if you want to test the integration before configuring your production Kafka cluster.

Time required: 10-15 minutes

Integration with an existing Kafka deployment

Monitor your existing Kafka deployment by running the OpenTelemetry JMX Metric Gatherer container to collect metrics and send them to ClickStack via OTLP.

If you want to test this integration first without modifying your existing setup, skip to the demo dataset section.

Prerequisites
  • ClickStack instance running
  • Existing Kafka installation (version 2.0 or newer) with JMX enabled
  • Network access between ClickStack and Kafka (JMX port 9999, Kafka port 9092)
  • OpenTelemetry JMX Metric Gatherer JAR (download instructions below)

Get ClickStack API key

The JMX Metric Gatherer sends data to ClickStack's OTLP endpoint, which requires authentication.

  1. Open HyperDX at your ClickStack URL (e.g., http://localhost:8080)
  2. Create an account or log in if needed
  3. Navigate to Team Settings → API Keys
  4. Copy your Ingestion API Key
ClickStack API Key
  1. Set it as an environment variable:
export CLICKSTACK_API_KEY=your-api-key-here

Download the OpenTelemetry JMX Metric Gatherer

Download the JMX Metric Gatherer JAR:

curl -L -o opentelemetry-jmx-metrics.jar \
  https://github.com/open-telemetry/opentelemetry-java-contrib/releases/download/v1.32.0/opentelemetry-jmx-metrics.jar

Verify Kafka JMX is enabled

Ensure JMX is enabled on your Kafka brokers. For Docker deployments:

services:
  kafka:
    image: confluentinc/cp-kafka:latest
    environment:
      JMX_PORT: 9999
      KAFKA_JMX_HOSTNAME: kafka
      # ... other Kafka configuration
    ports:
      - "9092:9092"
      - "9999:9999"

For non-Docker deployments, set these in your Kafka startup:

export JMX_PORT=9999

Verify JMX is accessible:

netstat -an | grep 9999

Deploy JMX Metric Gatherer with Docker Compose

This example shows a complete setup with Kafka, the JMX Metric Gatherer, and ClickStack. Adjust service names and endpoints to match your existing deployment:

services:
  clickstack:
    image: docker.hyperdx.io/hyperdx/hyperdx-all-in-one:latest
    ports:
      - "8080:8080"
      - "4317:4317"
      - "4318:4318"
    networks:
      - monitoring

  kafka:
    image: confluentinc/cp-kafka:latest
    hostname: kafka
    container_name: kafka
    environment:
      KAFKA_NODE_ID: 1
      KAFKA_LISTENER_SECURITY_PROTOCOL_MAP: 'CONTROLLER:PLAINTEXT,PLAINTEXT:PLAINTEXT'
      KAFKA_ADVERTISED_LISTENERS: 'PLAINTEXT://kafka:9092'
      KAFKA_PROCESS_ROLES: 'broker,controller'
      KAFKA_CONTROLLER_QUORUM_VOTERS: '1@kafka:29093'
      KAFKA_LISTENERS: 'PLAINTEXT://kafka:9092,CONTROLLER://kafka:29093'
      KAFKA_CONTROLLER_LISTENER_NAMES: 'CONTROLLER'
      KAFKA_LOG_DIRS: '/tmp/kraft-combined-logs'
      KAFKA_OFFSETS_TOPIC_REPLICATION_FACTOR: 1
      KAFKA_TRANSACTION_STATE_LOG_REPLICATION_FACTOR: 1
      KAFKA_TRANSACTION_STATE_LOG_MIN_ISR: 1
      CLUSTER_ID: 'MkU3OEVBNTcwNTJENDM2Qk'
      JMX_PORT: 9999
      KAFKA_JMX_HOSTNAME: kafka
      KAFKA_JMX_OPTS: '-Dcom.sun.management.jmxremote -Dcom.sun.management.jmxremote.authenticate=false -Dcom.sun.management.jmxremote.ssl=false -Djava.rmi.server.hostname=kafka -Dcom.sun.management.jmxremote.rmi.port=9999'
    ports:
      - "9092:9092"
      - "9999:9999"
    networks:
      - monitoring

  kafka-jmx-exporter:
    image: eclipse-temurin:11-jre
    depends_on:
      - kafka
      - clickstack
    environment:
      - CLICKSTACK_API_KEY=${CLICKSTACK_API_KEY}
    volumes:
      - ./opentelemetry-jmx-metrics.jar:/app/opentelemetry-jmx-metrics.jar
    command: >
      sh -c "java
      -Dotel.jmx.service.url=service:jmx:rmi:///jndi/rmi://kafka:9999/jmxrmi
      -Dotel.jmx.target.system=kafka
      -Dotel.metrics.exporter=otlp
      -Dotel.exporter.otlp.protocol=http/protobuf
      -Dotel.exporter.otlp.endpoint=http://clickstack:4318
      -Dotel.exporter.otlp.headers=authorization=\${CLICKSTACK_API_KEY}
      -Dotel.resource.attributes=service.name=kafka,kafka.broker.id=broker-0
      -Dotel.jmx.interval.milliseconds=10000
      -jar /app/opentelemetry-jmx-metrics.jar"
    networks:
      - monitoring

networks:
  monitoring:
    driver: bridge

Key configuration parameters:

  • service:jmx:rmi:///jndi/rmi://kafka:9999/jmxrmi - JMX connection URL (use your Kafka hostname)
  • otel.jmx.target.system=kafka - Enables Kafka-specific metrics
  • http://clickstack:4318 - OTLP HTTP endpoint (use your ClickStack hostname)
  • authorization=\${CLICKSTACK_API_KEY} - API key for authentication (required)
  • service.name=kafka,kafka.broker.id=broker-0 - Resource attributes for filtering
  • 10000 - Collection interval in milliseconds (10 seconds)

Verify metrics in HyperDX

Log into HyperDX and confirm metrics are flowing:

  1. Navigate to the Chart Explorer
  2. Search for kafka.message.count or kafka.partition.count
  3. Metrics should appear at 10-second intervals

Key metrics to verify:

  • kafka.message.count - Total messages processed
  • kafka.partition.count - Total partitions
  • kafka.partition.under_replicated - Should be 0 in a healthy cluster
  • kafka.network.io - Network throughput
  • kafka.request.time.* - Request latency percentiles

To generate activity and populate more metrics:

# Create a test topic
docker exec kafka bash -c "unset JMX_PORT && kafka-topics --create --topic test-topic --bootstrap-server kafka:9092 --partitions 3 --replication-factor 1"

# Send test messages
echo -e "Message 1\nMessage 2\nMessage 3" | docker exec -i kafka bash -c "unset JMX_PORT && kafka-console-producer --topic test-topic --bootstrap-server kafka:9092"
примечание

When running Kafka client commands (kafka-topics, kafka-console-producer, etc.) from within the Kafka container, prefix with unset JMX_PORT && to prevent JMX port conflicts.

Demo dataset

For users who want to test the Kafka Metrics integration before configuring their production systems, we provide a pre-generated dataset with realistic Kafka metrics patterns.

Download the sample metrics dataset

Download the pre-generated metrics files (29 hours of Kafka metrics with realistic patterns):

# Download gauge metrics (partition counts, queue sizes, latencies, consumer lag)
curl -O https://datasets-documentation.s3.eu-west-3.amazonaws.com/clickstack-integrations/kafka/kafka-metrics-gauge.csv

# Download sum metrics (message rates, byte rates, request counts)
curl -O https://datasets-documentation.s3.eu-west-3.amazonaws.com/clickstack-integrations/kafka/kafka-metrics-sum.csv

The dataset includes realistic patterns for a single-broker e-commerce Kafka cluster:

  • 06:00-08:00: Morning surge - Sharp traffic ramp from overnight baseline
  • 10:00-10:15: Flash sale - Dramatic spike to 3.5x normal traffic
  • 11:30: Deployment event - 12x consumer lag spike with under-replicated partitions
  • 14:00-15:30: Peak shopping - Sustained high traffic at 2.8x baseline
  • 17:00-17:30: After-work surge - Secondary traffic peak
  • 18:45: Consumer rebalance - 6x lag spike during rebalancing
  • 20:00-22:00: Evening drop - Steep decline to overnight levels

Start ClickStack

Start a ClickStack instance:

docker run -d --name clickstack-demo \
  -p 8080:8080 -p 4317:4317 -p 4318:4318 \
  docker.hyperdx.io/hyperdx/hyperdx-all-in-one:latest

Load metrics into ClickStack

Load the metrics directly into ClickHouse:

# Load gauge metrics (partition counts, queue sizes, latencies, consumer lag)
cat kafka-metrics-gauge.csv | docker exec -i clickstack-demo \
  clickhouse-client --query "INSERT INTO otel_metrics_gauge FORMAT CSVWithNames"

# Load sum metrics (message rates, byte rates, request counts)
cat kafka-metrics-sum.csv | docker exec -i clickstack-demo \
  clickhouse-client --query "INSERT INTO otel_metrics_sum FORMAT CSVWithNames"

Verify metrics in HyperDX

Once loaded, the quickest way to see your metrics is through the pre-built dashboard.

Proceed to the Dashboards and visualization section to import the dashboard and view all Kafka metrics at once.

Timezone Display

HyperDX displays timestamps in your browser's local timezone. The demo data spans 2025-11-05 16:00:00 - 2025-11-06 16:00:00 (UTC). Set your time range to 2025-11-04 16:00:00 - 2025-11-07 16:00:00 to ensure you see the demo metrics regardless of your location. Once you see the metrics, you can narrow the range to a 24-hour period for clearer visualizations.

Dashboards and visualization

To help you get started monitoring Kafka with ClickStack, we provide essential visualizations for Kafka metrics.

Download the dashboard configuration

Import the pre-built dashboard

  1. Open HyperDX and navigate to the Dashboards section
  2. Click Import Dashboard in the upper right corner under the ellipses
Import dashboard button
  1. Upload the kafka-metrics-dashboard.json file and click Finish Import
Finish import dialog

View the dashboard

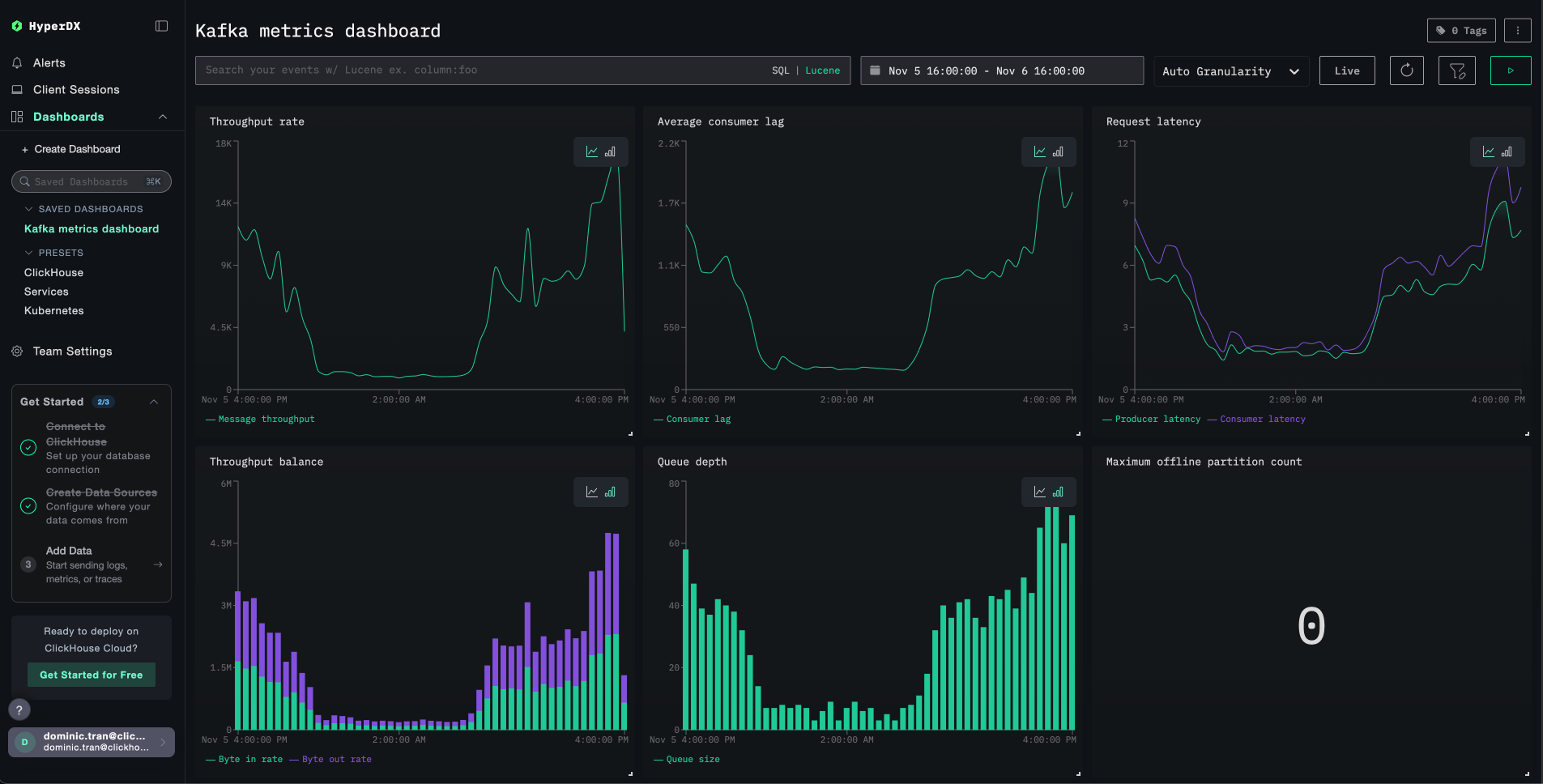
The dashboard will be created with all visualizations pre-configured:

Kafka Metrics dashboard
примечание

For the demo dataset, set the time range to 2025-11-05 16:00:00 - 2025-11-06 16:00:00 (UTC) (adjust based on your local timezone). The imported dashboard will not have a time range specified by default.

Troubleshooting

No metrics appearing in HyperDX

Verify API key is set and passed to the container:

# Check environment variable
echo $CLICKSTACK_API_KEY

# Verify it's in the container
docker exec <jmx-exporter-container> env | grep CLICKSTACK_API_KEY

If missing, set it and restart:

export CLICKSTACK_API_KEY=your-api-key-here
docker compose up -d kafka-jmx-exporter

Check if metrics are reaching ClickHouse:

docker exec <clickstack-container> clickhouse-client --query "
SELECT DISTINCT MetricName 
FROM otel_metrics_sum 
WHERE ServiceName = 'kafka' 
LIMIT 10
"

If you don't see any results, check the JMX exporter logs:

docker compose logs kafka-jmx-exporter | grep -i "error\|connection" | tail -10

Generate Kafka activity to populate metrics:

# Create a test topic
docker exec kafka bash -c "unset JMX_PORT && kafka-topics --create --topic test-topic --bootstrap-server kafka:9092 --partitions 3 --replication-factor 1"

# Send test messages
echo -e "Message 1\nMessage 2\nMessage 3" | docker exec -i kafka bash -c "unset JMX_PORT && kafka-console-producer --topic test-topic --bootstrap-server kafka:9092"

Authentication errors

If you see Authorization failed or 401 Unauthorized:

  1. Verify the API key in HyperDX UI (Settings → API Keys → Ingestion API Key)
  2. Re-export and restart:
export CLICKSTACK_API_KEY=your-correct-api-key
docker compose down
docker compose up -d

Port conflicts with Kafka client commands

When running Kafka commands from within the Kafka container, you may see:

Error: Port already in use: 9999

Prefix commands with unset JMX_PORT &&:

docker exec kafka bash -c "unset JMX_PORT && kafka-topics --list --bootstrap-server kafka:9092"

Network connectivity issues

If the JMX exporter logs show Connection refused:

Verify all containers are on the same Docker network:

docker compose ps
docker network inspect <network-name>

Test connectivity:

# From JMX exporter to ClickStack
docker exec <jmx-exporter-container> sh -c "timeout 2 bash -c 'cat < /dev/null > /dev/tcp/clickstack/4318' && echo 'Connected' || echo 'Failed'"

Going to production

This guide sends metrics directly from the JMX Metric Gatherer to ClickStack's OTLP endpoint, which works well for testing and small deployments.

For production environments, deploy your own OpenTelemetry Collector as an agent to receive metrics from the JMX Exporter and forward them to ClickStack. This provides batching, resilience, and centralized configuration management.

See Ingesting with OpenTelemetry for production deployment patterns and collector configuration examples.